Salesforce (CRM): how to not lose 25% in 2 months
The ROAR signs were there, even before the "SaaSpocalypse" headlines roared.
Software as a Service (SaaS) has been under attack since mid-January. That’s about the time the stock market decided that AI was going to eat its lunch. And its breakfast and dinner too.
Salesforce (CRM) is one of the stocks caught in the crossfire. And as the company’s CEO Marc Benioff noted this week, “this isn’t our first SaaSpocalypse.” But you are an investor, especially in tech, the AI threat has to be taken seriously.
One reason I created the ROAR system is in recognition of a simple trio of facts, gathered from 30+ years of mistakes and successes. Enough to survive in the business this long:
Any stock or ETF can go up in value at any time, for any reason
What separates any investment from any other is how much RISK OF MAJOR LOSS you are taking when you own that security.
If you have a repeatable, time-tested process to estimate that risk, knowing it is never going to be perfect, and that its condition can change frequently, you dramatically improve your long-term investing results.
That’s the “why” of the ROAR Score, simply stated.
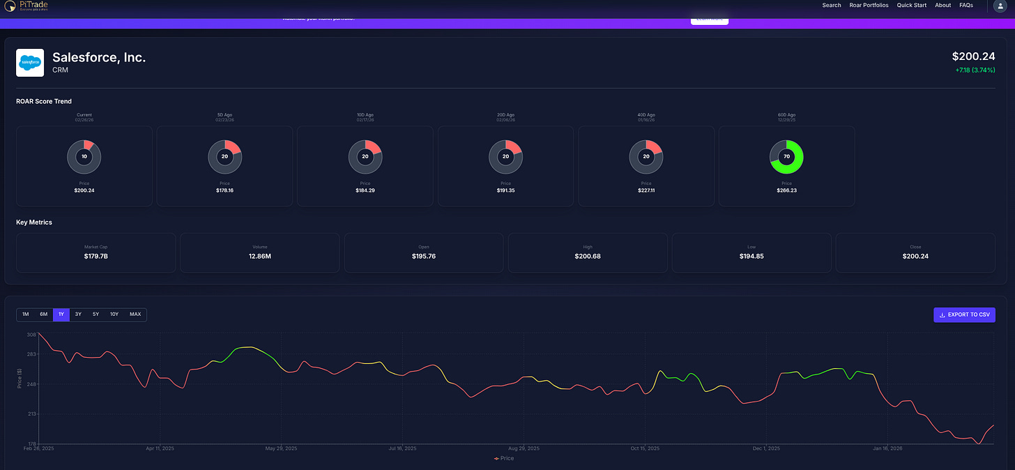
Now, to the CRM example below, taken straight from the ROAR.PiTrade.com site.
CRM’s chart (which is what ROAR is based on, technical analysis) was hanging in there as of the end of 2025. Its price stood at $266, up from $225 just 5 weeks earlier. But soon afterward, the chart started to detect a gradual shift in momentum. It turned out to be a costly one, at least so far. CRM bounced again today, and has regained the $200 price point. At least for now.
ROAR’s quick move from green to yellow to red during the first 2 weeks of January gave investors 1 data point that screamed “risk is now much higher than it was.” With so much of Wall Street’s punditry focused on selling “how much you can make” to a mass audience, we thought it was a helpful addition to the day-to-day madness to create an easy to use analytics, back-testing and portfolio creation tool. But with a focus on avoiding major losses, along the way to long-term profits. The better you do at the former, the more likely you are to thrive on the latter.



